链路追踪#
链路追踪(Traces)提供了应用程序发出请求时发生情况的全景图,一条链路可以被认为是一个由多个跨度(Span)组成的有向无环图(DAG 图)。openYuanrong 的 Traces 功能基于 Opentelemetry 实现。
基本概念#
Span 可以理解为一次方法调用,一个程序块的调用,或者一次 RPC/数据库访问。只要是一个具有完整时间周期的程序访问,都可以被认为是一个 Span。
Span Tag:一组键值对构成的 Span 标签集合。键值对中,键必须为字符串,值可以是字符串,布尔,或者数字类型。
Span Log:一组 Span 的日志集合。 每次 log 操作包含一个键值对,以及一个时间戳。 键值对中,键必须为 string,值可以是任意类型。 但是需要注意,不是所有的支持 OpenTracing 的 Tracer 都需要支持所有的值类型。
SpanContext:Span 上下文对象。
任何一个 OpenTracing 的实现,都需要将当前调用链的状态(例如:trace 和 span 的 id),依赖一个独特的 Span 去跨进程边界传输。
Baggage Items,Trace 的随行数据,是一个键值对集合,它存在于 trace 中,也需要跨进程边界传输。
References(Span 间关系):相关的零个或者多个 Span(Span 间通过 SpanContext 建立这种关系)。
Traces 与 Span 的时间轴关系如下:
––|–––––––|–––––––|–––––––|–––––––|–––––––|–––––––|–––––––|–> time
[Span A···················································]
[Span B··············································]
[Span D··········································]
[Span C········································]
[Span E·······]
[Span F··]
[Span G··]
[Span H··]
启用 Trace#
启用 Trace 需要在部署 openYuanrong 时配置以下参数:
enable_trace: Trace 开启开关。runtime_trace_config: Trace 数据导出器配置,当前支持 OtlpGrpcExporter 和 LogfileExporter 两种导出器。
OtlpGrpcExporter 导出器#
OtlpGrpcExporter 导出器通过 gRPC 协议,使用 protobuf 序列化格式,按照 OTLP 规范导出数据。使用 OtlpGrpcExporter 导出数据建议提前部署好数据接收及处理后端(otel-collector\jaeger\grafana 等),grafana 部署可参考 Opentelemetry官方样例。
OtlpGrpcExporter 导出器的初始化参数如下:
初始化参数 |
说明 |
约束 |
|---|---|---|
enable |
是否启用 OtlpGrpcExporter 导出器 |
必填 |
endpoint |
接收后端地址,格式为 ip:port |
必填 |
LogfileExporter 导出器#
LogfileExporter 导出器将数据导出到 log 文件中,其初始化参数如下:
初始化参数 |
说明 |
约束 |
|---|---|---|
enable |
是否启用 LogfileExporter 导出器 |
必填 |
配置示例#
主机集群上启用 Trace#
配置参考命令如下:
yr start --master --enable_trace true --runtime_trace_config "{\"otlpGrpcExporter\":{\"enable\":true,\"endpoint\":\"192.168.1.2:4317\"},\"logFileExporter\":{\"enable\":true}}"
示例启用了 OtlpGrpcExporter 和 LogFileExporter 导出器,Trace 数据将导出到地址为 192.168.1.2:4317 的后端服务和日志文件中。
在 K8s 集群上启用 Trace#
修改 helm 包中的 values.yaml 配置文件。
observer:
trace:
enable: true
runtimeTraceConfig: "{\"otlpGrpcExporter\":{\"enable\":false,\"endpoint\":\"192.168.1.2:4317\"},\"logFileExporter\":{\"enable\":true}}"
示例启用 LogFileExporter 导出器,Trace 数据将导出到日志文件中。
查看 Trace 数据#
查看 OtlpGrpcExporter 导出器的数据#
以 Trace 数据导出到 grafana 后端为例。
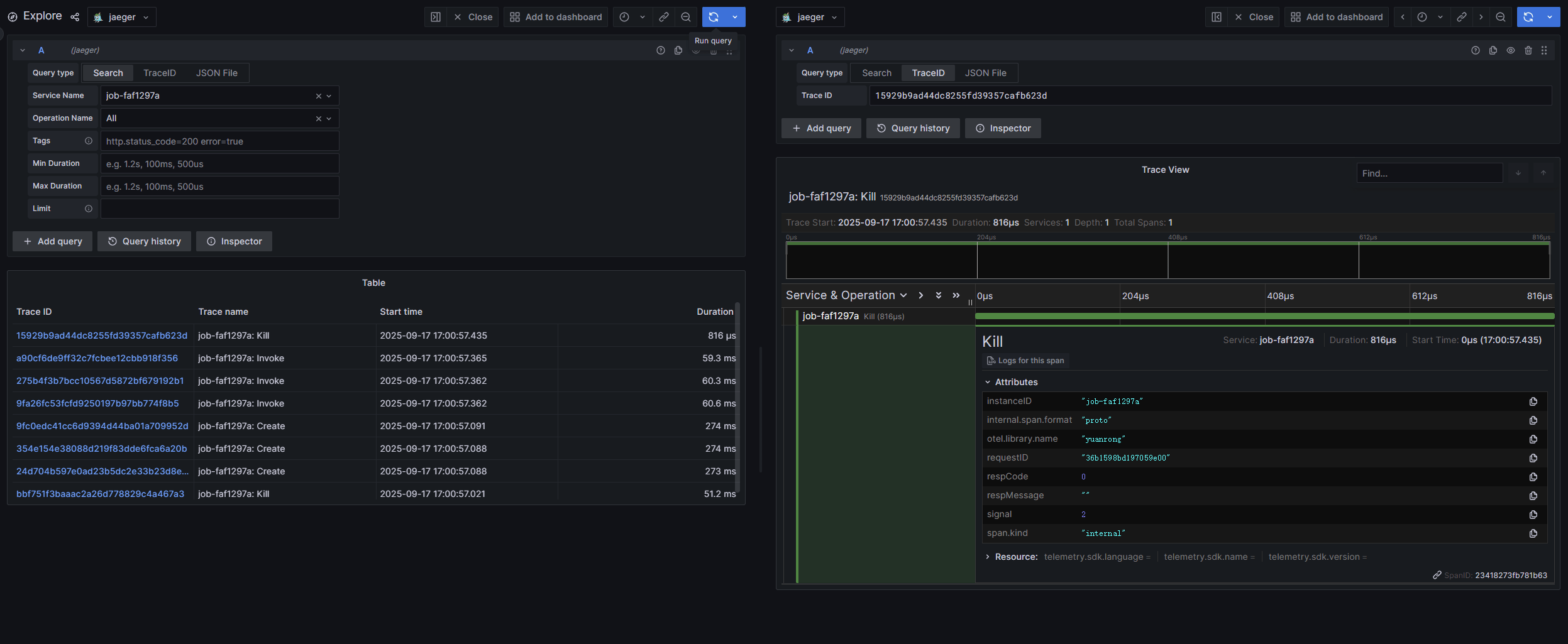
登录 grafana 后端。地址为:机器 IP:3000 。
点击左侧边栏的 Explore 页签。
在 Service Name 下拉框中选择目标函数实例,点击右上角的 Run query 按钮即可查询函数实例相关 Trace 数据。
查看 LogFileExporter 导出器的数据#
部署方式 |
日志路径 |
|---|---|
主机部署 |
1. job-xxx-driver.log 文件 |
K8s 部署 |
1. job-xxx-driver.log 文件 |
在日志文件中搜索关键字 trace info 即可查找导出的 trace 数据。
Note
提前设置以下环境变量,job-xxx-driver.log 文件中才有导出的 trace 数据。
export ENABLE_TRACE=true
export RUNTIME_TRACE_CONFIG="{\"otlpGrpcExporter\":{\"enable\":true,\"endpoint\":\"192.168.1.2:4317\"},\"logFileExporter\":{\"enable\":true}}"
Trace 数据示例#
以配置 OtlpGrpcExporter 导出器对接 grafana 为例,无需额外增加代码,openYuanrong 将导出关键流程调用链,执行如下无状态函数。
import yr
yr.init()
@yr.invoke
def add(n):
return n+1
results = [add.invoke(i) for i in range(3)]
print([yr.get(i) for i in results])
yr.finalize()
上报到 grafana 的 Trace 数据如下图:
